Analysis Charts

Various charts have been implemented in Discovery so that you can analyze the vast amount of data to derive meaningful insight. So far, the charts are available for the data types: Patents, Literature, VC Investments, News, and Market Reports

 

Where to find the charts

Once you have conducted a search and reached one of the data list pages, e.g. Patent, on the right corner, there is a tab called "Analysis".

 

 

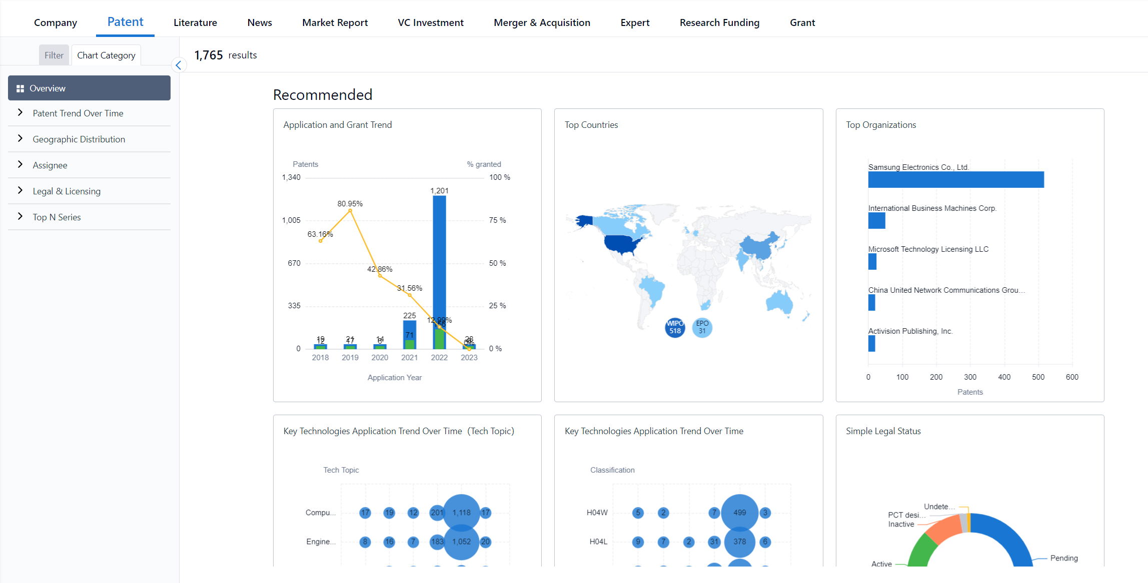
Clicking the "Analysis" tab, will switch the view to an overview of six recommended charts for this data type, all the charts presented are based on your search query and any filters that have been selected. 

 

From here, you can click on a chart to expand it and view the details.

 

 

On the left-hand side is a list of all the charts. Clicking on one of them will expand the chart to full view, you can adjust the time range, read the description, download the image, copy the chart image to your clipboard or save it.

 

 

How to use the charts

On the left-hand side is also a list of filters, the filters you select will adjust the data of the chart you are viewing.

 

 

Where it is applicable, you can adjust the time range of the chart to the last 6 months, last year, last 5 years, last 10 years, or last 20 years.

 

 

Clicking "Copy to clipboard" will copy the chart to your keyboard so you can quickly paste the image to documents, presentations, emails, and so on.

 

 

Clicking "Download image" will download the chart to your computer in a PNG format.

 

 

Clicking "Save chart" will save the chart to a dashboard.

 

 

Hovering over a part of the chart will show the exact number of results for a particular year. If you click this for most charts, it will take you to a results page with the corresponding results that are given.

 

 

List of charts available

Data type: Patents

  • Application and Grant Trend
  • Application Trend in Top Countries
  • Key Technologies Application Trend Over Time (Tech Topic)
  • Key Technologies Application Trend Over Time
  • Top Countries/Locations
  • Top Organizations
  • Simple Legal Status

Data type: Literature

  • Academic Publication Geographic Distribution 
  • Academic Publication Geographic Distribution Trend over time
  • Academic Publication Trend Over Time
  • Academic Publication Trend Over Time by Type
  • Top Sub Technology Areas Trend Over Time
  • Top Fields of Study Word Cloud
  • Top Affiliations
  • Top Journals
  • Top Experts
  • Most cited publications

Data type: VC Investment

  • VC Investment Trend Over Time
  • Most VC Backed Industries
  • Top Investors
  • Deal Activity by Country/Location (Amount)
  • Deal Activity by Country/Location (Count)
  • Deal Activity by Investment Type
  • Deal Activity by Series Round

Data type: News

  • The Most Mentioned Companies Trend Over Time
  • Overall Trend Over Time 
  • Geographic Distribution
  • The Most Mentioned Companies
  • The Most Mentioned Topics
  • Top Sources

Data type: Market Reports

  • The Most Mentioned Companies
  • The Most Mentioned Market Sectors
  • Fast Growing Sectors
  • Top Size Market Sectors

Was this article helpful?

Have more questions? Submit a request